Änderungen in der Nachfrage, in Produktionsplänen oder auf Seiten der Lieferanten führen häufig zu Fehlteilen – mit potenziell gravierenden Folgen wie Produktionsstillständen oder verspäteten Auslieferungen an Kunden. Die Identifikation solcher Fehlteile sowie die Lieferantenkommunikation erfolgt in vielen Unternehmen noch reaktiv und unstrukturiert, meist über Excel-Listen und E-Mails.
Mit dem numi Lieferantenportal wird dieser Prozess komplett digitalisiert, wodurch Transparenz, Effizienz und Zusammenarbeit entlang der Lieferkette deutlich verbessert werden.
Ergebnisse die mit dem Lieferantenportal erzielt wurden:
- Bis zu +15% höher Lieferanten Termintreue
- Bis zu 4 Stunden weniger manuelle Tätigkeiten der operativen Einkäufer
- 35% weniger Fehlteile
Features der Supplier Portal Software
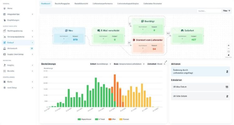
- Live Abstimmen von Terminen und Mengen: Keine manuellen E-Mails und Excel-Files mehr.
- Proaktive Rückstandslisten: Fehlteile erkennen, bevor es zu spät ist.
- Automatisiertes Eskalationsmanagement: Jeder Einкäufer weiß genau, was in welcher Situation zu tun ist.
- Gemeinsame Sicht auf alle Bestellungen: Keine veralteten Daten und Systemrisse.
- Automatische Rückschreibung ins ERP-System: Bestätigte Termine und Änderungen werden automatisch im ERP aktualisiert – ohne manuelle Nachpflege.
- Sicherer Dokumentenaustausch: Zentrale Verwaltung von Rechnungen, Lieferscheinen und Jahresvereinbarungen auf einer Plattform.
Proaktive Benachrichtigungen an Lieferanten: Lieferrückstände reduzieren und Lieferanten-OTD (On-Time-Delivery) signifikant verbessern.
Wie die Supplier Portal Software arbeitet
numi erkennt potenzielle Fehlteile, bevor sie entstehen, und priorisiert diese anhand von Produktions- oder Umsatzrisiken. Treten Ausnahmesituationen auf, können diese automatisch oder auf Knopfdruck an den Lieferanten eskaliert und digital abgestimmt werden.
Die Ergebnisse dieser Abstimmung fließen ohne manuellen Aufwand direkt ins ERP-System zurück. Darüber hinaus ermöglicht das Lieferantenportal eine zentrale Verwaltung und den sicheren Austausch von Dokumenten wie Rechnungen, Lieferscheinen oder Jahresvereinbarungen.
Flexible Lieferantenanbindung – Portal, KI, E-Mail oder API
Die Supplier Portal Software von numi ermöglicht die Anbindung von Lieferanten über mehrere Kommunikationskanäle – unabhängig von deren technischem Reifegrad. Lieferanten können über ein intuitives Web-Portal, per E-Mail und KI-Automatisierung oder über standardisierte APIs eingebunden werden.
- Lieferantenportal (UI): Intuitives Web-Interface für Lieferanten ohne technische Vorkenntnisse.
- E-Mail-basierte Kommunikation: Automatische Verarbeitung eingehender Lieferanten-E-Mails ohne manuelle Dateneingabe über neueste KI-Algorithmen.
- API-Anbindung: Direkte System-zu-System-Integration für technisch versierte Lieferanten.
Damit entfällt die hohe technische Einstiegshürde klassischer EDI-Schnittstellen – jeder Lieferant kann so angebunden werden, wie es zu seinen Möglichkeiten passt.
KI-gestützte Verarbeitung heterogener Lieferantenkommunikation
Ein zentrales Feature der numi Supplier Portal Software ist die KI-basierte Verarbeitung unstrukturierter Lieferantenkommunikation. Das System erfasst, interpretiert und verarbeitet Daten aus unterschiedlichen Quellen – E-Mails, Dokumente, Portaleingaben – und überführt sie automatisch in strukturierte, ERP-fähige Informationen.
Das adaptive System verarbeitet unterschiedliche Datenformate, Dokumenttypen und Kommunikationskanäle, ohne auf feste, vorab definierte Standards angewiesen zu sein. So wird die Lieferantenkommunikation erstmals wirklich skalierbar automatisiert – unabhängig davon, wie strukturiert oder unstrukturiert die eingehenden Informationen sind.
Intelligente Workflow-Steuerung mit Kontextdaten
Die Supplier Portal Software bietet eine flexible Entwicklungsumgebung zur Definition unternehmens- und lieferantenspezifischer Workflows sowie Automatisierungs- und Entscheidungsregeln. Dabei werden relevante Kontextdaten – wie Bestände, Produktionsaufträge und Kundenaufträge – direkt in die Workflows integriert.
Das Ergebnis: automatisierte Handlungsempfehlungen, die nicht nur auf Lieferantenmeldungen reagieren, sondern den gesamten Supply-Chain-Kontext berücksichtigen. Entscheidungen werden datenbasiert getroffen – für maximale Prozesssicherheit und minimalen manuellen Aufwand.
- Unternehmens- und lieferantenspezifische Workflow-Definitionen.
- Integration von Bestands-, Produktions- und Auftragsdaten in Automatisierungsregeln.
- Regelbasierte ERP-Rückintegration mit technischen und logischen Guardrails für Datenqualität und Prozesssicherheit.
Numi’s Supplier Portal Software vs. klassisches EDI
Der Stand der Technik basiert auf manueller Lieferantenkommunikation oder starren EDI-Schnittstellen mit festen Datenformaten und Prozessen. Bestehende Systeme ermöglichen kaum automatisierte Antworten, da relevante Kontextinformationen wie Bestandsdaten, Produktionspläne oder Kundenaufträge nicht integriert sind.
Die numi Supplier Portal Software hebt sich durch ein adaptives, KI-gestütztes System ab, das Lieferantenkommunikation kontextbasiert mit vorhandenen Supply-Chain-Daten verknüpft. Unterschiedliche Kommunikationsformen, Datenformate und Reifegrade werden ohne feste Standards automatisiert verarbeitet – für eine Lieferantenkollaboration, die wirklich zur Vielfalt realer Lieferketten passt.
Kontaktieren Sie uns, um mehr darüber zu erfahren, wie numi Ihr Lieferantenmanagement revolutionieren kann. Lassen Sie uns gemeinsam daran arbeiten, Ihre Lieferantenkommunikation auf ein neues Niveau der Effizienz und Transparenz zu heben.
Unternehmen können numi über eine Demo kennenlernen oder einen kostenlosen Tool Zugang über die Website anfragen.
Die numi solutions GmbH mit Sitz in München verfolgt das Ziel, die Art und Weise zu revolutionieren, wie Supply Chain Planung und Entscheidungen getroffen werden. Der Ansatz ist auf Unternehmen mit spezifischen Anforderungen an die Supply Chain ausgerichtet – mit Fokus auf automatisierte Workflows, nutzerzentrierte Umsetzung und täglichen Handlungsempfehlungen.
numi solutions GmbH
Chiemgaustr. 148
81549 München
Telefon: +49 (152) 08972866
http://www.numi.digital
Telefon: +49 (152) 08972866
E-Mail: stefan.gaubatz@numi.digital
![]()
